Observability

Modern Application Performance Monitoring (APM)

Observe, troubleshoot, and improve cloud-scale applications with all telemetry in context

Observe, troubleshoot, and improve cloud-scale applications with all telemetry in context
Observe, troubleshoot, and improve cloud-scale applications with all telemetry in context
Observe, troubleshoot, and improve cloud-scale applications with all telemetry in context
Observe, troubleshoot, and improve cloud-scale applications with all telemetry in context

Feature Overview

Datadog Application Performance Monitoring (APM) provides AI-powered code-level distributed tracing from browser and mobile applications to backend services and databases. By seamlessly correlating traces with logs, metrics, real user monitoring (RUM) data, security signals, and other telemetry, Datadog APM enables you to detect and resolve root causes faster, improve application performance, optimize resource consumption, and collaborate more effectively to deliver the best user experience possible.


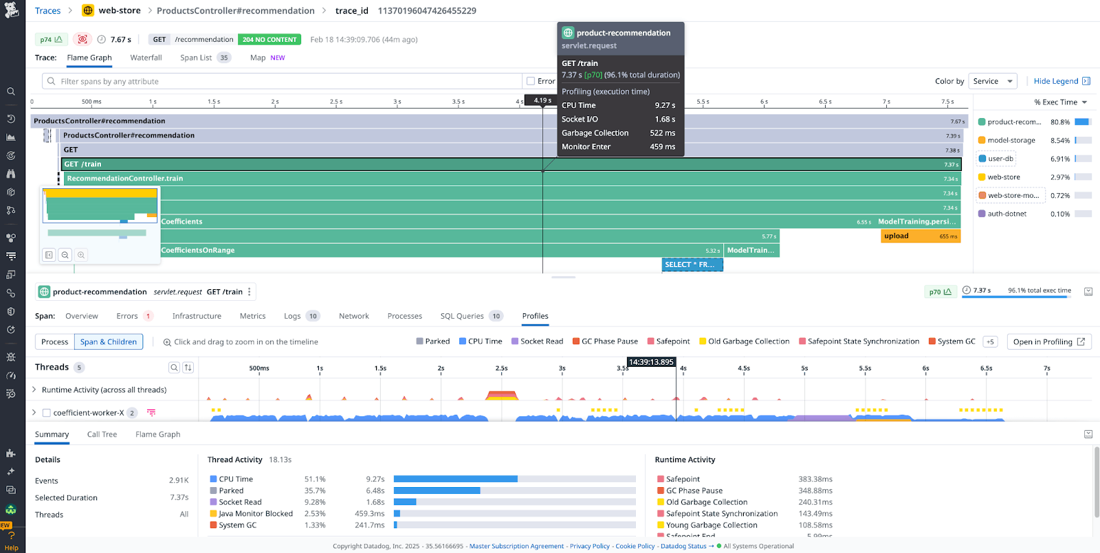
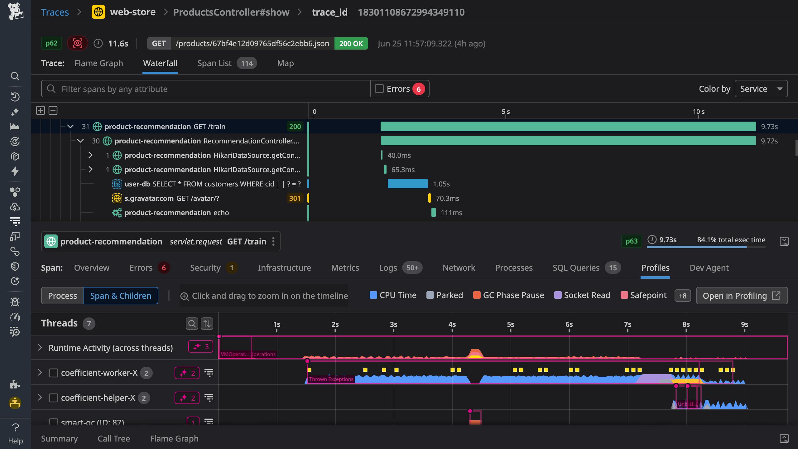
Pinpoint the source of issues with thread-level distributed tracing

  • Identify root causes quickly by correlating traces with logs, infrastructure metrics, database queries, network calls, and frontend telemetry—all in one view
  • Improve code performance with visibility into the execution time and resource consumption of every method, code line, and thread
  • Resolve incidents faster and understand their impact across services and databases by querying trace data with relational operators
  • Track and alert on business-specific KPIs by creating dashboards, monitors, and SLOs from span-based metrics using any tag
An end-to-end distributed trace that it automatically correlated to all relevant telemetry including execution time and resource consumption of every method and code line
An end-to-end distributed trace that it automatically correlated to all relevant telemetry including execution time and resource consumption of every method and code line

Improve service performance with all telemetry in context

  • Detect the source of service issues rapidly with a centralized view of health metrics and dependencies alongside telemetry from your infrastructure and databases
  • Proactively improve application reliability by setting up SLOs, monitors, and synthetic tests via the Datadog UI, Terraform provider, and APIs
  • Remediate incidents efficiently with quick access to service owners, on-call engineers, runbooks, and more in Software Catalog

Track breaking changes impacting your services in real-time

  • Easily correlate application performance issues with code deployments, feature flags, configuration changes, and DB modifications
  • Quickly pinpoint the impact of each release by comparing error, latency, infrastructure, and code profiling metrics across versions—before, during, and after deployment
  • Fix faulty deployments with automatic detection by Watchdog AI and easy access to on-call resources and auto-rollback workflows
  • Prioritize new and ongoing issues with Error Tracking, which reduces noise by intelligently grouping errors into issues across your services
Track breaking changes impacting your services in real-time
Track breaking changes impacting your services in real-time

Resolve incidents faster with Watchdog AI

  • Improve MTTR with automated root cause analysis and minimize the impact on affected services, users, and views
  • Reduce MTTD of anomalies, outliers, and future performance degredations with automatic and customizable ML-based alerts
  • Accelerate investigations with error and latency outliers, which are surfaced at query time to help you find the signal in the noise
Watchdog automated Root Cause Analysis surfaces a faulty deployment and the reason for critical failures that impacted multiple services, views, and users
Watchdog automated Root Cause Analysis surfaces a faulty deployment and the reason for critical failures that impacted multiple services, views, and users

Fast, flexible ingestion for full-stack visibility

  • Expedite time to observability by setting up distributed tracing directly via the Datadog Agent—without code changes or restarts
  • Balance visibility and costs with fine-grained sampling controls at the host, service, and endpoint level—remotely from the Datadog UI
  • Adopt open standards without trade-offs, with full support for both native and hybrid OpenTelemetry setups
  • Auto-instrument your serverless functions with next-gen extensions for AWS Lambda, Azure App Service, and more
Reduce security risk with open source vulnerability detection in production
Reduce security risk with open source vulnerability detection in production

2025 GARTNER® MAGIC QUADRANT™

Datadog has been recognized as a Leader in the Gartner Magic Quadrant™ for Observability Platforms

What's Next

Get started today with a 14-day free-trial of the entire Datadog product suite


Learn more

Request a Demo

View documentation View pricing