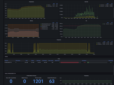
The above dashboard captures:

- Power consumption of the CPU and GPU
- CPU voltages and frequencies
- Load breakdown on individual GPU components
- CPU, GPU, disk, and motherboard temperature readings
- Disk activity, space remaining, and error monitoring
- Fan speed
- Network consumption

Features

  • - Power consumption of the CPU and GPU
  • - CPU voltages and frequencies
  • - Load breakdown on individual GPU components
  • - CPU, GPU, disk, and motherboard temperature readings
  • - Disk activity, space remaining, and error monitoring
  • - Fan speed
  • - Network consumption

Project Samples

Project Activity

See All Activity >

Follow OhmGraphite

OhmGraphite Web Site

Other Useful Business Software
Orchestrate Your AI Agents with Zenflow Icon
Orchestrate Your AI Agents with Zenflow

The multi-agent workflow engine for modern teams. Zenflow executes coding, testing, and verification with deep repo awareness

Zenflow orchestrates AI agents like a real engineering system. With parallel execution, spec-driven workflows, and deep multi-repo understanding, agents plan, implement, test, and verify end-to-end. Upgrade to AI workflows that work the way your team does.
Try free now
Rate This Project
Login To Rate This Project

User Ratings

★★★★★
★★★★
★★★
★★
1
0
0
0
0
ease 1 of 5 2 of 5 3 of 5 4 of 5 5 of 5 5 / 5
features 1 of 5 2 of 5 3 of 5 4 of 5 5 of 5 5 / 5
design 1 of 5 2 of 5 3 of 5 4 of 5 5 of 5 5 / 5
support 1 of 5 2 of 5 3 of 5 4 of 5 5 of 5 5 / 5

User Reviews

  • I really like OhmGraphite — it makes hardware monitoring simple and beautiful.
Read more reviews >

Additional Project Details

Operating Systems

Windows

Languages

English

Programming Language

C#

Related Categories

C# System Software, C# Hardware Monitoring Software, C# Hardware Platform

Registered

2025-10-16